Моделирование процессов производств поливинилхлорида и каустика, хлора и водорода электролитическим методом
- Authors: Мешалкин В.П.1, Шулаева Е.А.2, Коваленко Ю.Ф.2, Шулаев Н.С.2
-
Affiliations:
- РХТУ им. Д.И. Менделеева
- Институт химических технологий и инжиниринга ФГБОУ ВО УГНТУ в г. Стерлитамаке
- Issue: Vol 58, No 6 (2024)
- Pages: 681-689
- Section: Articles
- Published: 15.12.2024
- URL: https://medbiosci.ru/0040-3571/article/view/283272
- DOI: https://doi.org/10.31857/S0040357124060023
- EDN: https://elibrary.ru/VJHJMZ
- ID: 283272
Cite item
Full Text
Abstract
В представленной работе описаны оригинальные компьютерные тренажерные комплексы, отличающиеся от известных цифровых двойников химико-технологических систем, разработанных в программных пакетах таких сред моделирования, как Aspen Plus, Visual Modeler, Unisim Design, HYSYS, ChemCad и др., тем, что математические модели были разработаны для конкретных процессов на основе фундаментальных законов и эмпирических соотношений. Предлагаемые комплексы могут быть использованы для определения способов интенсификации химико-технологических процессов, используя знания параметров технологических сред на “микроуровне”, полученных при моделировании. Описан цифровой двойник процесса полимеризации винилхлорида, позволяющий определять молекулярно-массовое распределение молекул полимера, с учетом распределения температуры полимер-мономерных частиц. Цифровой двойник процесса полимеризации винилхлорида позволяет определять физико-химические свойства поливинилхлорида в процессе полимеризации, будет способствовать проведению анализов режимов технологических процессов, прогнозировать изменение параметров при возникновении нештатных ситуаций, что повысит уровень безаварийности функционирования. Приведено описание цифрового двойника, моделирующего параметры электролизера в производстве едкого натра, хлора и водорода, в основу которого положена математическая зависимость вольт-амперной характеристики от температуры процесса. Использование цифрового двойника процесса электролиза производства едкого натра, хлора и водорода дает возможность моделировать технологические параметры работы электролизера, что позволяет устанавливать оптимальные режимы проведения технологических процессов и прогнозировать изменение параметров при возникновении нештатных ситуаций.
Full Text
ВВЕДЕНИЕ
Разработка компьютерных моделирующих программ, имитирующих процессы химической технологии, является актуальной проблемой, решение которой позволяет повысить качество проведения технологических процессов с точки зрения повышения безопасности и надежности, обеспечения энерго- и ресурсосбережения [1–7]. В основе математических моделей, реализуемых в моделирующих программах, лежат основные уравнения термодинамики и массообмена, дополненные характерными эмпирическими зависимостями, полученными экспериментально на технологической аппаратуре [8, 9]. В представленной работе описаны оригинальные моделирующие программные комплексы [10, 11], отличающиеся от “Цифровых двойников” химико-технологических систем, разработанных в программных пакетах таких сред моделирования, как Aspen Plus, Visual Modeler, Unisim Design, HYSYS, ChemCad и др., тем, что математические модели были разработаны авторами для конкретных технологических процессов. Они позволяют определять такие параметры технологических процессов, которые не поддаются прямому измерению, но знание которых необходимо для проведения химических процессов в оптимальных режимах при заданном качестве получаемой продукции. Кроме того, такие комплексы могут быть использованы для определения способов интенсификации химико-технологических процессов, используя знания параметров технологических сред на уровне молекул. В статье описаны две программы моделирования, касающиеся органической и неорганической химии на примере процесса полимеризации винилхлорида и электролиза в производстве едкого натра, хлора и водорода, позволяющие соответственно определять молекулярно-массовое распределение молекул полимера и устанавливать оптимальные режимы проведения технологических процессов с прогнозированием изменения параметров при возникновении внештатных ситуаций [12].
ЭКСПЕРИМЕНТАЛЬНАЯ ЧАСТЬ И ОБСУЖДЕНИЕ РЕЗУЛЬТАТОВ
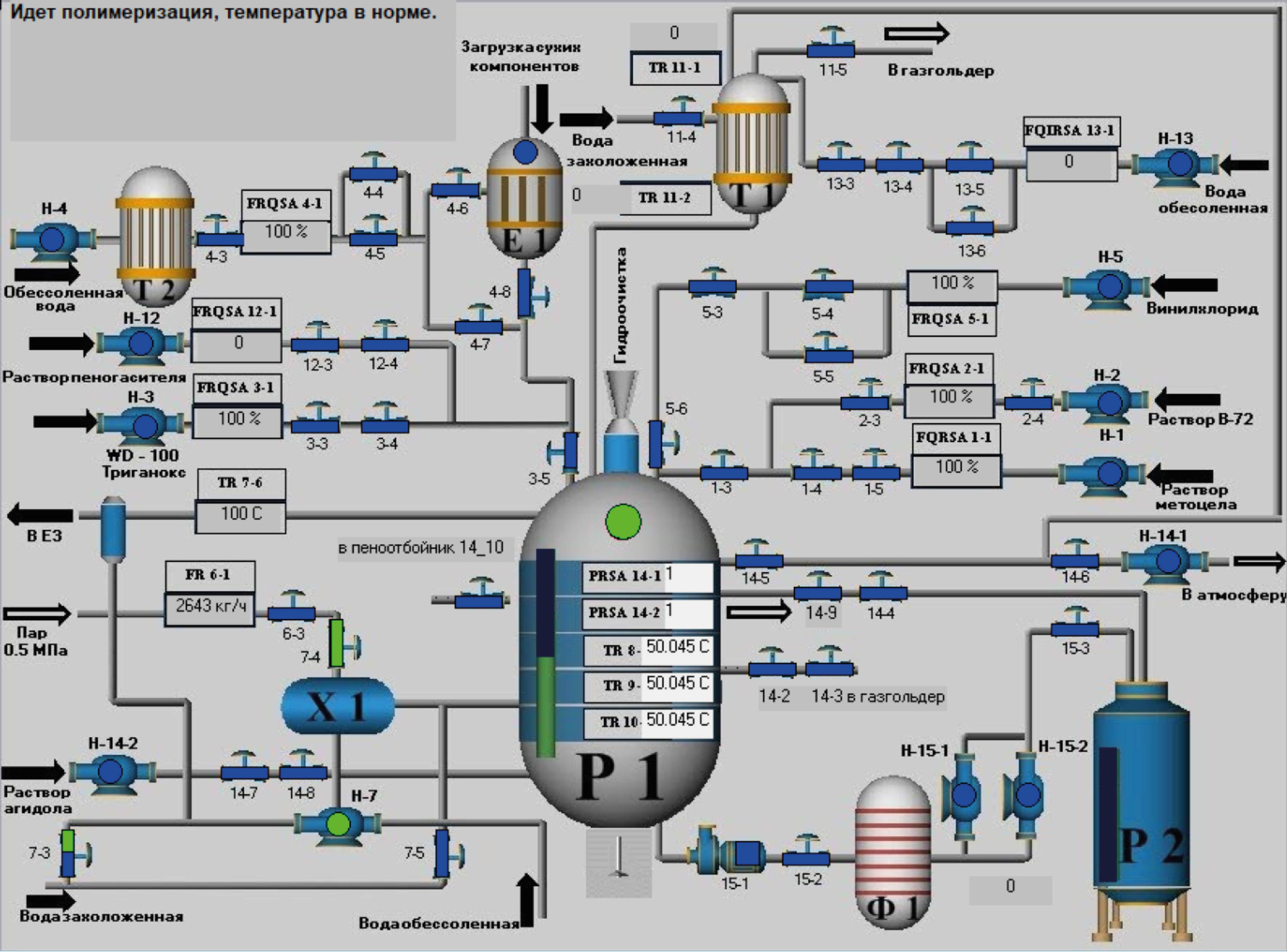
Компьютерное моделирование технологического процесса органической химии. Одним из наиболее распространенных химических производств органического синтеза является процесс полимеризации винилхлорида (ВХ) суспензионным способом [13–18], поэтому компьютерное моделирование этого процесса необходимо для определения физико-химических параметров, не поддающихся непосредственным измерениям, определению и поддержанию оптимальных режимов проведения процесса, способствующих безаварийности функционирования. Имитационно-моделирующий комплекс полимеризации ВХ суспензионным способом оснащен интерактивной мнемосхемой (рис. 1), двух- и трехмерным режимом отображения установок и технологической аппаратуры, позволяющим пользователю наглядно ознакомиться с конструкцией аппаратов и их характеристиками.
Рис. 1. Интерактивная мнемосхема имитационно-моделирующего комплекса.
В частности, приводятся характеристики конструктивных параметров реактора-полимеризатора, нагревателей, конденсатора-холодильника, насосов, сепараторов, теплообменников, колонны дегазации, центрифуги и др. Процесс полимеризации ВХ изотермический (в зависимости от заданной степени полимеризации температуру в реакторе-полимеризаторе поддерживают в пределах 50–72°С), поэтому необходимо обеспечение условий отвода тепла реакции, количество которого изменяется во времени в зависимости от рецептуры процесса, в частности от концентрации инициатора полимеризации. Программа, моделирующая процесс полимеризации, позволяет в зависимости от концентрации инициатора процесса полимеризации ВХ (например, тригонокса (диизобутирилпероксида) в пределах 0.062–0.1 мас. % от ВХ) определять при заданной степени конверсии необходимое количество хладагента для обеспечения протекания процесса при заданной температуре.
Из анализа экспериментальных данных (табл. 1) при различных концентрациях инициатора ( 0.065% масс. от ВХ, 0.077% масс. от ВХ и 0.10% масс. от ВХ) [17] (рис. 2) следует, что процесс тепловыделения нарастает на начальной стадии полимеризации, достигает максимального значения, а затем убывает. Приведенные кривые теплового потока (Вт/м2) аппроксимируются следующей зависимостью от времени (t, ч) (1).
Таблица 1. Коэффициенты ряда
Концентрация инициатора, % масс | a6 | a5 | a4 | a3 | a2 | a1 | a0 |
0.062 | 0 | 0.003 | –0.042 | 0.27 | –0.954 | 1.876 | –0.336 |
0.077 | 0 | –0.018 | 0.186 | 0.926 | 2.36 | –2.68 | 2.327 |
0.1 | 0.004 | –0.1 | 0.943 | 4.483 | 11.34 | –14.3 | 8.501 |
Рис. 2. Зависимость теплового потока от времени полимеризации при концентрациях инициатора (тригонокса): 0.065% масс. от ВХ, 0.077% масс. от ВХ и 0.10% масс. от ВХ.
(1)
Указанные зависимости используются в моделирующем комплексе для определения расхода хладагента в охлаждающую рубашку реактора, обеспечивающего изотермическое проведение процесса (рис. 3).
Рис. 3. Регулирование изменения температуры реакционной массы клапаном подачи захоложенной воды.
Изменение теплового потока в процессе полимеризации приводит к изменению температуры полимер-мономерных частиц ВХ, которая существенно отличается от температуры реакционной среды Тс. Из решения стационарного уравнения теплопроводности для сферических полимер-мономерных частиц радиуса R и с коэффициентом теплопроводности λ следует, что температура определяется соотношением
(2)
из которого видно, что температура достигает максимального значения в центре при r→0.
В частности, для полимер-мономерных частиц R = 100 мкм и λ = 1.25Вт/(м·К) зависимость отклонения температуры приведена на рис. 4. Из приведенных графиков следует, что отклонение температуры внутри капли от температуры реакционной смеси может достигать ~10°С при различных концентрациях инициатора (0.065% масс. от ВХ, 0.077% масс. от ВХ и 0.10% масс. от ВХ), что влияет на распределение молекулярной массы молекул полимера.
Рис. 4. Зависимость отклонения температуры в капле полимера от радиуса при различных концентрациях инициатора.
Имитационно-моделирующий комплекс позволяет исследовать процесс полимеризации при различных температурах и гидродинамических режимах перемешивания, определяющих размер полимер-мономерных частиц в процессе полимеризации и величину молекулярной массы молекул. Из экспериментальных данных [18] следует, что молекулярная масса молекул полимера определяется температурой процесса полимеризации (рис. 5) и изменяется в широких пределах от 250×103 г/моль при температуре полимеризации 50°С до 70×103 г/моль при температуре ~73°С. Такая температурная зависимость молекулярной массы будет влиять на распределение молекулярной массы молекул внутри полимер-мономерной частицы ВХ в процессе полимеризации, учитывая, что центральная часть полимер-мономерной частицы ВХ имеет более высокую температуру и, следовательно, меньшую молекулярную массу, чем периферийные области (2).
Рис. 5. Зависимость средневесовой молекулярной массы полимера от температуры.
Имитационно-моделирующий комплекс позволяет определять массовую долю молекул с различной молекулярной массой в частице полимера.
На рис. 6 представлена зависимость объемной доли молекул с различной молекулярной массой в частице полимера радиусом ~100 мкм при различной концентрации инициатора процесса полимеризации. Из рисунка видно, что при температуре среды в реакторе 50°С в частицах полимера молекулярная масса молекул будет изменяться в широких пределах от 170×103 г/моль до 250×103 г/моль, при этом доля молекул с относительно низкой молекулярной массой не превышает 10% (в интервале молекулярных масс порядка 255×103г/моль концентрация молекул резко уменьшается, поэтому в приведенном на рис. 6 масштабе эта часть распределения выглядит как “прямая” линия). Основная доля молекул ~70% будет приходиться на молекулы, с молекулярной массой, соответствующей температуре среды в реакторе-полимеризаторе.
Рис. 6. Зависимость объемной доли молекул с различной молекулярной массой при различной концентрации инициатора.
Использование разработанного имитационно-моделирующего комплекса позволит определять физико-химические свойства поливинилхлорида, недоступные прямому измерению в ходе проведения процесса (размеры полимерных частиц, распределение температуры и спектр молекулярных масс), будет способствовать обеспечению оптимальных режимов проведения химических превращений, прогнозировать изменение параметров при отклонении от штатного режима функционирования.
Компьютерное моделирование технологического процесса неорганической химии. Одним из распространенных способов неорганического синтеза является процесс получения едкого натра, хлора и водорода электролитическим способом в электролизерах с ртутным катодом [19, 20]. Поэтому разработка программ моделирования этого процесса представляется актуальной.
Первая стадия процесса получения едкого натра с образованием хлоргаза и амальгамы натрия осуществляется в электролизере, затем амальгама подается в разлагатель, где получается каустическая сода и водород, циркуляция ртути осуществляется насосом.
В электролизере катодом является циркулирующая ртуть, а анод, как правило, выполнен из оксидов рутения и титана, нанесенных на титановую основу.
Основным целевым процессом на аноде является разряд ионов хлора
Одновременно с этим на аноде и в объеме электролита в результате электрохимических и химических реакций могут протекать и побочные процессы с потерей целевых продуктов электролиза и тока.
Деполяризация ионов натрия на катоде связана со способностью натрия легко образовывать в различных стехиометрических соотношениях амальгаму, которая хорошо растворяется в избытке чистой ртути и диффундирует с ее поверхности в глубинные слои. Чем быстрее в процессе электролиза идет обеднение поверхности ртутного катода натрием в результате диффузии, тем выше эффект деполяризации. Так как скорость разряда ионов натрия обычно опережает скорость диффузии его в слое ртути, концентрация амальгамы с течением времени может возрастать до величины, при которой сопутствующее этому повышение потенциала катода сделает возможным разряд ионов водорода. Поэтому при промышленной реализации процесса ограничивают концентрацию амальгамы (0.2~0.3%) при непрерывном выводе ее из зоны электролиза. Не менее важно, чтобы поверхность ртути была гладкой, гомогенной.
Основным процессом на катоде ртутного электролизера, отвечающим целям промышленного электролиза, является разряд ионов натрия.
На катоде возможно протекание и побочных реакций. Так, при малом межэлектродном расстоянии, к которому в целях экономии электроэнергии стремятся в практических условиях, прианодные слои электролита, насыщенные хлором, могут достигать катода, где и будет восстанавливаться хлор.
Это влечет за собой потери тока, поэтому в промышленном электролизе необходимо создавать условия, подавляющие возможность катодного восстановления хлора.
Как следует из стехиометрии химических реакций и закона сохранения электрического заряда при прохождении через электролизер заряда 1000 Ач (3.6×106 Кл) выделяется 1.323 кг хлора (Cl), 0.0376 кг водорода (Н2) и 1.492 кг едкого натра (NaCl).
Для создания компьютерно-имитационного комплекса, моделирующего функционирование электролизера, необходима математическая модель, связывающая технологические (ток, напряжение, температура и др.) параметры с конструкцией электролизера.
В работе [12] получено соотношение для определения электрического тока между анодом и катодом в зависимости от конструктивных и технологических параметров электролизера:
(3)
где μ – коэффициент динамической вязкости электролита; e =1.6×10–19 Кл – элементарный заряд; pe – дипольный момент молекул воды (Н2О); ε0 = 8.86×10–12 Ф/ м – электрическая постоянная; k = 1.38×10–23 Дж/К – постоянная Больцмана; Т – абсолютная постоянная температура электролита, K.
Из последнего уравнения следует, что зависимость тока в электролизере определяется как конструктивными параметрами, в частности, площадью анода и катода S, расстоянием между электродами d, так и технологическими параметрами: ni – концентрацией рассола и его температурой Т, μ – динамической вязкостью. Формула (3) позволяет также определять температурную зависимость вольт-амперной характеристики электролизера с учетом изменения вязкости электролита при изменении температуры (рис. 7). Зная зависимость тока от конструктивных и технологических параметров, можно определить производительность электролизера и удельные затраты энергии G (Дж/кг) (рис. 8, 9):
(4)
где U – напряжение между электродами электролизера; kCl = 3.675×10–7 кг/Кл; kН = 1.044×10–8 кг/Кл; kNaOH = 4.144×10–7 кг/Кл.
Рис. 7. Зависимость силы тока на электролизере от температуры при фиксированных значениях межэлектродных расстояний и напряжении 3.65 В.
Рис. 8. Удельные затраты энергии G для хлора и едкого натра.
Рис. 9. Удельные затраты энергии G для водорода.
Из формулы (3) следует, что при заданном значении тока в электролизере напряжение на электродах определится по формуле
(5)
Из формулы (5) видно, что с увеличением температуры электролита напряжение уменьшается.
На рис. 10 приведена температурная зависимость напряжения при фиксированных значениях тока при межэлектродном расстоянии 5 мм.
Рис. 10. Зависимость напряжения на электролизере от температуры при фиксированных значениях силы тока и межэлектродном расстоянии 5 мм.
Полученные зависимости реализованы в имитационном моделирующем комплексе “Стадия электролиза производства едкого натра, хлора и водорода” (рис. 11).
Рис. 11. Моделирующий комплекс “Стадия электролиза производства едкого натра, хлора и водорода”.
Использование разработанного имитационно-моделирующего комплекса будет способствовать обеспечению оптимальных режимов проведения технологических процессов, прогнозировать изменение параметров при возникновении нештатных ситуаций, что повысит уровень безаварийности функционирования.
В обучающем и контролирующем режимах работы с помощью имитационно-моделирующего комплекса можно оперативно оценить уровень подготовки персонала, а также при необходимости провести их обучение на основе включенных в него модулей виртуального воспроизведения технологического процесса.
ЗАКЛЮЧЕНИЕ
Компьютерное моделирование технологических процессов является неотъемлемой частью технологического регламента, способствующее проведению процессов при оптимальных условиях, обеспечивающих качество продукции и безаварийность функционирования. Основным достоинством математического моделирования является то, что оно позволяет с достаточной точностью определять такие параметры процессов, которые не поддаются прямому измерению, но знание которых необходимо для обеспечения качества получаемого продукта, экономии энергетических и материальных затрат.
При моделировании полимеризационных процессов важно учитывать распределение температуры внутри полимер-мономерных частиц, влияющих на молекулярно-массовое распределение полимерных молекул.
При описании процессов электролиза необходимо учитывать температурную зависимость вольт-амперной характеристики, определяющей энергетические затраты процесса. Все перечисленные выше факторы позволяют сделать вывод о перспективности и необходимости разработки компьютерных моделирующих программ, адекватно описывающих реальные химико-технологические процессы.
Компьютерное моделирование позволяет формировать рекомендации для повышения энергоресурсосбережения технологических процессов благодаря возможности определения параметров на “микроуровне”.
ОБОЗНАЧЕНИЯ
G удельные затраты энергии, Дж/кг;
I электрический ток между анодом и катодом электролизера, А;
Q тепловой поток (Вт/м2);
R радиус сферических полимер-мономерных частиц, мкм;
S площадь анода и катода, м;
T абсолютная постоянная температура электролита, К;
Тс температура реакционной среды, K;
U напряжение между электродами электролизера, В;
a коэффициент ряда;
d расстояние между электродами, м;
e элементарный заряд, Кл;
k постоянная Больцмана, Дж/К;
kCl расходные нормы по заряду для хлора, кг/Кл;
kН расходные нормы по заряду для водорода, кг/Кл;
kNaOH расходные нормы по заряду для едкого натра, кг/Кл;
pe дипольный момент молекул воды (Н2О), Кл/м;
n концентрация рассола, кг/м3;
r→0 радиус сферических полимер-мономерных частиц в центре, мкм;
t время, ч;
ε0 электрическая постоянная, Ф/м;
λ коэффициент теплопроводности, Вт/(м·К);
μ коэффициент динамической вязкости электролита, Па·с.
ИНДЕКСЫ
i индекс ряда.
About the authors
В. П. Мешалкин
РХТУ им. Д.И. Менделеева
Email: eshulaeva@mail.ru
Russian Federation, Москва
Е. А. Шулаева
Институт химических технологий и инжиниринга ФГБОУ ВО УГНТУ в г. Стерлитамаке
Author for correspondence.
Email: eshulaeva@mail.ru
Russian Federation, Стерлитамак
Ю. Ф. Коваленко
Институт химических технологий и инжиниринга ФГБОУ ВО УГНТУ в г. Стерлитамаке
Email: eshulaeva@mail.ru
Russian Federation, Стерлитамак
Н. С. Шулаев
Институт химических технологий и инжиниринга ФГБОУ ВО УГНТУ в г. Стерлитамаке
Email: eshulaeva@mail.ru
Russian Federation, Стерлитамак
References
- Кафаров В.В., Мешалкин В.П. Анализ и синтез химико-технологических систем. М.: Химия, 1991.
- Кафаров В.В. Методы кибернетики в химии и химической технологии. М.: Химия, 1985.
- Кафаров В. В., Глебов М.Б. Математическое моделирование основных процессов химических производств: учеб. пособие для вузов. М.: Высш. шк., 1991.
- Кафаров В.В., Перов В.Л., Иванов В.А., Бобров Д.А. Системный подход к оптимальному проектированию химико-технологических систем // Теорет. основы хим. технологии. 1972. Т. 6. № 5. С. 908.
- Романков П.Г., Фролов В.Ф., Флисюк О.М. Методы расчета процессов и аппаратов химической технологии. СПб.: ХИМИЗДАТ, 2009.
- Кафаров В.В., Дорохов И.Н., Кольцова Э.М. Системный анализ процессов химической технологии. Энтропия и вариационные методы неравновесной термодинамики в задачах химической технологии. М.: Наука, 1988.
- Дозорцев В.М. Компьютерные тренажеры для обучения операторов технологических процессов. М.: СИНТЕГ, 2009.
- Шулаева Е.А. Совершенствование технологических производств на основе моделирования процессов химических технологий: монография. Уфа: Изд-во “Нефтегаз. дело”, 2018.
- Коваленко Ю.Ф., Шулаева Е.А., Шулаев Н.С. Применение поливинилхлорида для нанокомпозитов (анализ и оптимизация показателей качества) // Нанотехн-ии в строит-ве. 2023. Т. 15. № 6. С. 519. [Kovalenko Ju.F., Shulaeva E.A., Shulayev N.S. Application of polyvinyl chloride for nanocomposites (analysis and optimization of quality indicators) // Nanotechnologies in construction. Eng. 2023. V. 15. № 6. P. 519.]
- Шулаева Е.А., Коваленко Ю.Ф., Шулаев Н.С. Имитационно-моделирующий комплекс технологического процесса неорганической химии (производство едкого натра, хлора и водорода электролитическим методом). Свид. о гос. рег. пр. для ЭВМ № 2017661819 РФ. 2017.
- Шулаева Е.А., Коваленко Ю.Ф. Моделирование и расчет технологической аппаратуры производства поливинилхлорида суспензионным способом. Свид. о гос. рег. пр. для ЭВМ № 2024667117 РФ. 2024.
- Shulaeva E.A., Shulayev N.S., Kovalenko Ju.F. Modeling of the process of electrolysis production of caustic, chlorine and hydrogen // International Conference on Information Technologies in Business and Industry 2016 IOP Publishing IOP Conf. Series: Journal of Physics: Conf. Series 803. 2017. 012148.
- Павлюкевич Н.В. Введение в теорию тепло- и массопереноса в пористых средах // Сб. тр. Ин-т тепло- и массообмена им. А.В. Лыкова НАНБ. Минск, 2003. С. 140.
- Павлов В.П., Кулов Н.Н., Керимов Р.М. Совершенствование химико-технологических процессов на основе системного анализа // Теор. основы хим. техн. 2014. Т. 48. № 2. С. 131.
- Плановский А.Н., Николаев П.И. Процессы и аппараты химической и нефтеперерабатывающей технологии. 3-е изд. М.: Химия, 1987.
- Тагер А.А. Физико-химия полимеров: 4-е изд., перераб. и доп.: учеб. пособие для хим. фак. ун-тов под ред. А.А. Аскадского. М.: Научный мир, 2007.
- Ульянов В.М., Гуткович А.Д., Шебырев В.В. Технологическое оборудование производства суспензионного поливинилхлорида: Монография. Н. Новгород, 2004.
- Получение и свойства поливинилхлорида. Под ред. Е.Н. Зильбермана. М.: Химия, 1968.
- Якименко Л.М., Пасманик М.И. Справочник по производству хлора, каустической соды и основных хлорных продуктов. М.: Химия, 1976.
- Афанасьева Р.А. Новые направления в производстве хлора, каустической соды и конструирования электролизеров // Хим. технология. 2006. № 3. С. 18.
Supplementary files













